Cerberus Tech Livelink Platform Wins Gold in Digital Media World Awards 2024 Automation Category
Story Highlights
Cerberus Tech announces that its flagship Livelink platform has been awarded Gold in the Digital Media World Awards 2024 Automation category. Livelink simplifies complex processes by integrating provisioning, orchestration, and automation into a unified platform.
“We are honored to receive this recognition,” says Chris Clarke, CRO and co-founder at Cerberus Tech. “This accolade validates our commitment to providing innovative solutions that empower our clients to deliver exceptional live experiences, no matter the scale or complexity,”
Meeting the needs of diverse applications, from live sports and entertainment to corporate events, the Livelink platform enables a single operator to control numerous feeds, manage multiple destinations, and ensure consistently high quality without relying on multiple platforms or extensive technical resources.
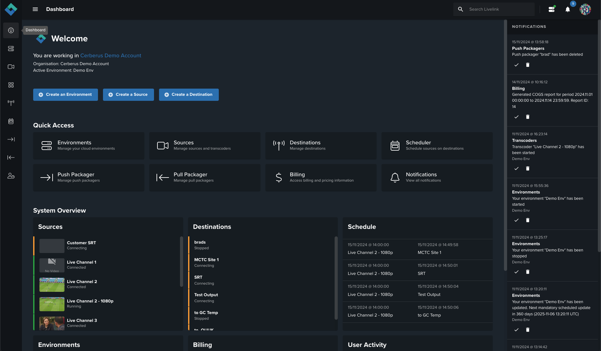
Livelink’s newly refined user interface and experience ensure intuitive control in managing complex live workflows. Real-time monitoring with live thumbnails, streamlined logging tools, and an interactive dashboard allow operators to oversee and adjust live streams, destinations, and schedules from a single platform, minimizing manual intervention.